廢氣處理水泵的重中之重是耐腐性能須良好,稍有不慎,輕則損壞設備,重則造成事故甚至引發災難。據有關統計,廢氣處理設備的破壞約有60是由于腐蝕引起的,因此在廢氣處理時要首先注意選材的科學性。
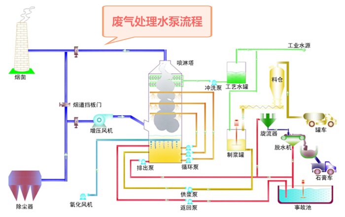
昆山國寶過濾機有限公司主營的廢氣處理水泵有噴淋塔輸送提升自吸水泵、噴淋塔防腐槽外循環水泵、廢氣塔耐酸堿槽內立式水泵、廢氣塔耐酸堿不銹鋼水泵等,我們針對廢氣處理進行了多樣化產品的研究與生產,您需要環保水泵,讓排出的廢氣達到標準,就請咨詢我司廢氣處理水泵產品技術人員,我們全天24小時為您服務。
你們廢氣處理水泵,價格多少錢?
我這邊含運稅到XX,給我個價格,著急麻煩了。
客戶朋友們很著急,但是在報價前,我們的技術客服還是需要給您選型的。確保我們的產品,充分適合您現場的應用。
此文關鍵字:廢氣處理水泵

















